系统架构
典型部署架构:
主控室采用一套建筑能效管理系统,配电机房设置1套B/S客户端;服务器操作系统采用WinServer 2020 标准版,客户端操作系统采用Win7以上操作系统。
工程师站与服务器之间连接的交换机采用工业级网络交换机,环形网络、多模光纤。
根据企业能源消费状况选择性,在各本地控制柜、数据采集箱、远程IO柜、配电机房客户端和主控制内各布置一台工业级通讯管理机,进行数据采集。

功能介绍
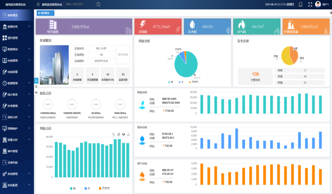
能耗概览:直观实时展示建筑总体概况。以日、月、年多维度统计分析水、电、气综合能耗、用能占比、折算碳排量以及安全告警情况;分析显示在单位面积能耗、单位人均能耗等指标中的能耗占比情况,为评估建筑能源使用效率提供量化标准。该模块将建筑能效数据可视化,帮助用户基于数据做进一步的科学决策和运营方案,优化资源配置,提高资源使用效率。
能流综览:为企业电力在转换、运输、使用过程中的各个环节提供能量平衡分析,及时的发现能量在使用过程中的异常用能等浪费的问题。通过统计重要用能环节的能源供给量和能源消耗量计算两者之间的差值损耗量,来评估各环节的用能损耗程度。帮助用户发现并纠正能源使用过程中的能源浪费问题,降低能源综合运行成本。
●能流图展示整个企业生产过程的能源流向情况,方便企业找出能源流向中的异常。
●对整个企业生产环节的能耗进行计量,计算整个线路上的损耗,便于排查漏电等情况


图形管理:以图形化对能源系统运行过程中关键的用能状态参数的变化趋势、耗能设备的运行状态以及系统运行报警事件进行实时监视,确保整个能源供给、转换和消耗过程的安全、可靠和稳定。
●工况拓扑图实时监控企业、产线,工序,设备的全电参量。水、燃气、压缩空气等系统各分支管道分布示意图及流量、压力、温度等参数状态。
● 电气主接线图展示,实现对电参量以及开关断路器状态的实时监视,支持远程分合闸。

实时数据:对企业的各个区域能源节点设置的传感器和计量设备,精准采集电流、电压、功率、流量等数据,让企业管理者能即时掌握当前企业各生产环节的能源消耗状态。
●支持曲线图和列表两种展示形式。列表可查询设备实时数据值,曲线图可展示实时数据变化趋势,方便用户及时了解设备运行状况,有助于立即调整能源配置,优化能效表现。

历史数据:记录了企业过去的能源使用情况,包括设备能耗变化、生产阶段能耗模式和能源需求波动等。
●支持曲线图和列表两种展示形式。列表可查询设备历史数据值,曲线图可展示历史数据变化趋势,支持对历史数据进行追溯,通过分析历史数据,为能源规划提供科学合理的数据支撑。

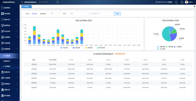
区域能耗:分区域以日、月、年多维度计算分析水、电、气设备能耗情况,以及重要设备(空调、照明插座、动力等)的用能占比。通过对比分析,帮助管理人员发现能耗问题、制定节能策略,从而实现能源优化分配和降低整体能耗。

线损分析:计算分析各线路标注端间的能耗差损情况,用以评估线路损耗,方便用户及时获取损耗信息,识别出能量损失的具体位置和原因如线路老化、不当安装等,制定维护和检修计划,优化电力系统,降低电能消耗,从而减少能源成本。

警报事件:以日、月、年三维度统计分析设备预警消息数,分析结果以柱状图显示,确保及时响应和处理,从而减少设备故障带来的停机时间,降低维修成本。

事件管理:管理系统历史告警、消息、预警事件,追溯事件详情及状态、处理结果、操作人、时间。通过实时监测、快速响应异常,减少设备停机时间,降低维护成本,显著提升系统的安全性及稳定性,确保了供电服务的连续性及高质量。

移动应用APP:系统提供基于平板电脑及手机终端的Web App,实现与PC端同步的管理功能。移动终端可以查看能源流程图、设备能耗趋势,可以查看各种能源统计分析图表等;可以结合GIS,标示机构各区域能耗监测点的真实地理位置,实时监测能源设备运行状态、能耗变化情况、报警信息等。
